产品中心
推广 “理实一体化” 教学模式,助力职业院校培养高素质汽车技术技能人才,成为院校值得信赖的教育装备合作伙伴。

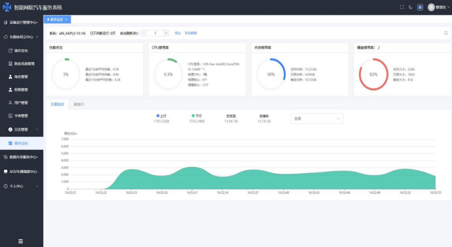
云中心界面
调度和云中心服务系统包括云中心和调度系统两部分
▷ 云中心服务系统包括智能交通交互式多媒体系统、云中心基础服务模块、设备运行管理平台、数据采集和共享模块以及高精地图管理系统等
▷ 智能交通交互式多媒体系统实现对智能交通设施的远程控制及运行状态的监控,实现对智能网联车辆的远程监控和管理
▷ 云中心基础服务模块实现车路协同系统的设备基础信息管理、用户权限管理以及信息发布等功能
▷ 设备运行管理平台对设备的运行状态进行远程实时监控,并将监控结果以可视化方式显示
▷ 调度系统主要实现智能载运系统的后台调度,包括V2X设备管理、状态监控、任务调度等。
智能交通交互式多媒体系统

